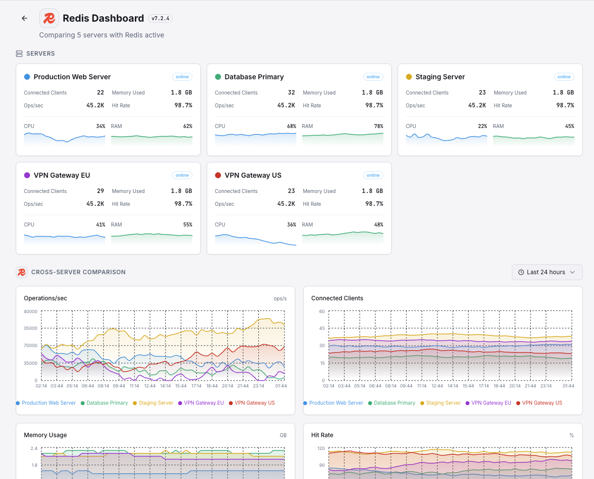
Monitor Redis memory usage, hit rates, connected clients, and replication health in real time with zero configuration.
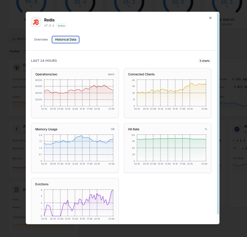
Redis is the world's most popular in-memory data store, used as a cache, message broker, and session store by millions of applications. Monitoring Redis is essential to prevent memory overflow, detect cache misses, track eviction rates, and ensure replication consistency. Xitoring's Redis integration provides deep visibility into your Redis instance health.
Total memory allocated by Redis including overhead.
Ratio of OS-allocated memory to Redis-allocated memory. Values above 1.5 indicate fragmentation.
Number of currently connected client connections.
Number of clients waiting on a blocking call (BLPOP, BRPOP, etc.).
Percentage of successful key lookups vs misses, indicating cache effectiveness.
Number of keys removed due to maxmemory policy.
Number of keys removed due to TTL expiration.
Rate of commands processed by the Redis server.
Total number of keys stored across all databases.
Replication offset delta between master and replicas.
Time since last successful RDB snapshot.
Status and duration of AOF rewrite operations.
Set up custom triggers in your dashboard to get notified the moment Redis metrics cross your defined thresholds.

Fires when Redis memory consumption exceeds your threshold, risking OOM kills or eviction storms.
Triggers when client connections exceed the threshold, indicating potential connection leaks.
Alerts when cache hit rate drops below threshold, indicating cache inefficiency or working set changes.
Fires when eviction rate spikes, meaning Redis is actively removing data to stay within memory limits.
Triggers when clients are blocked waiting on operations, indicating queue congestion.
Alerts when replica offset falls behind the master, risking data inconsistency in failover scenarios.
Redis serves as the performance backbone for modern applications — handling sessions, caching, rate limiting, and real-time analytics. Without monitoring, memory pressure, eviction storms, and replication drift can silently degrade your entire application stack.


Xitoring delivers enterprise-grade Redis monitoring with zero-config setup. Our lightweight agent auto-discovers your Redis instances, starts collecting metrics in under 60 seconds, and integrates with your existing notification channels.


If you haven't already, install the lightweight Xitogent monitoring agent on your server.
curl -s https://xitoring.com/install.sh | sudo bashXitogent uses the Redis INFO command to collect metrics. Make sure your Redis instance allows local connections:
redis-cli INFO server | head -5Use the Xitoring dashboard or CLI to enable the Redis integration. Xitogent will auto-detect your Redis instance.
sudo xitogent integrate redis --enableSet custom thresholds for metrics like memory usage, hit rate, or eviction count to get notified when something needs attention.
Set up in under 60 seconds. No credit card required. Full metrics from day one.
Start Free TrialKeep exploring