Monitor KeyDB operations per second, memory usage, replication health, and multi-threaded performance in real time with zero configuration.
KeyDB is a high-performance, multi-threaded fork of Redis offering superior throughput. Monitoring KeyDB ensures optimal operations per second, healthy memory usage, and reliable replication across your in-memory data layer.
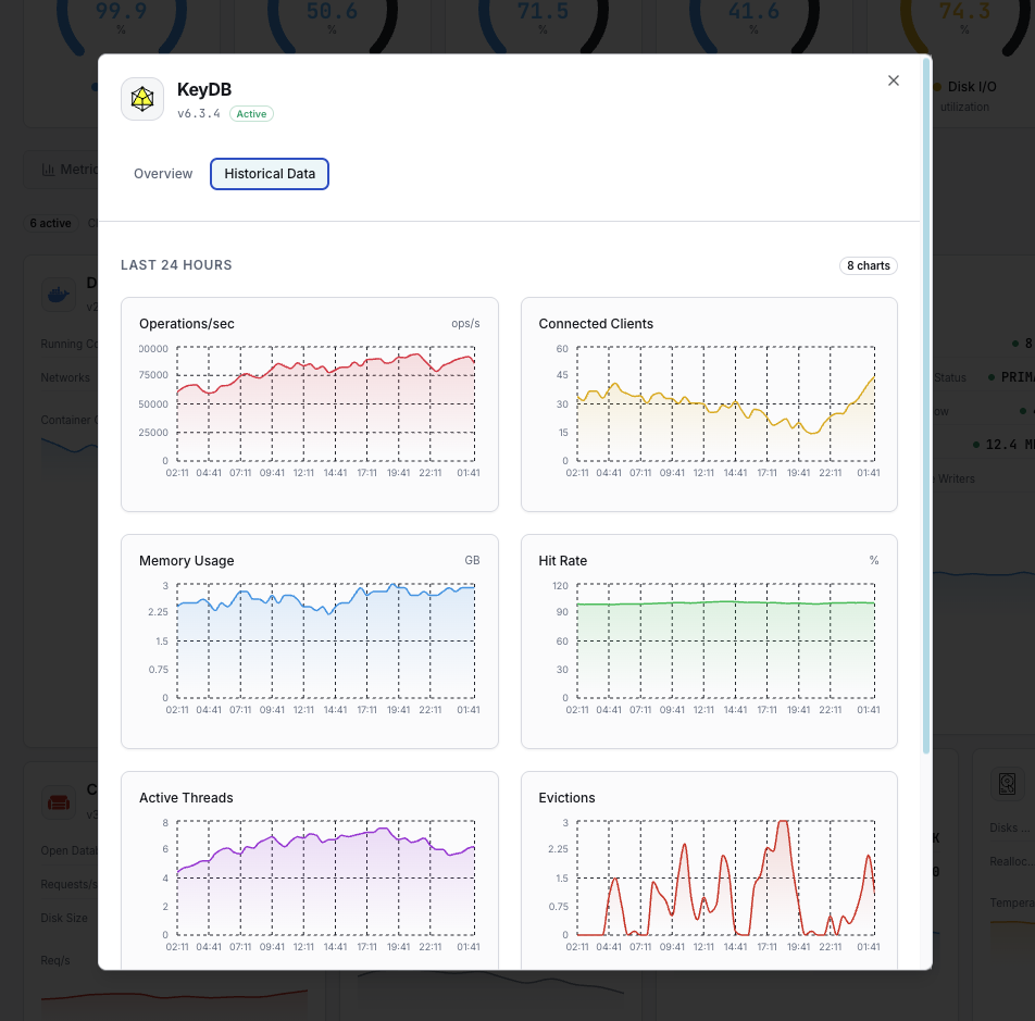
Total operations per second.
Used memory vs available.
Active client connections.
Bytes behind master in replication.
Keys evicted due to memory pressure.
Cache hit vs miss ratio.
Set up custom triggers in your dashboard to get notified the moment KeyDB metrics cross your defined thresholds.

Fires when memory exceeds threshold.
Alerts on replication falling behind.
Triggers on high eviction rate.
Fires when client count approaches limits.
KeyDB's multi-threaded architecture handles massive throughput. Without monitoring, memory pressure and replication issues can cause data loss.


Zero-config KeyDB monitoring.


Install the agent.
curl -s https://xitoring.com/install.sh | sudo bashEnable via CLI.
sudo xitogent integrate keydb --enableSet up in under 60 seconds. No credit card required. Full metrics from day one.
Start Free TrialKeep exploring