Monitor background tasks and silent services that can't be reached externally. If your service stops pinging — you'll know immediately.

Everything you need for Heartbeat Monitoring.
Your service sends periodic heartbeats to Xitoring. If a heartbeat is missed, you're alerted instantly — no agent required.
Set expected heartbeat intervals from every minute to every 24 hours. Each monitor has its own threshold and grace period.
When a heartbeat is missed, Xitoring helps identify why — script timeout, server failure, or network issue.
Each heartbeat monitor gets a unique URL. Just add an HTTP call to your script, cron, or service — that's it.
Configure grace periods to account for temporary delays. Avoid false alerts from brief network hiccups or slow tasks.
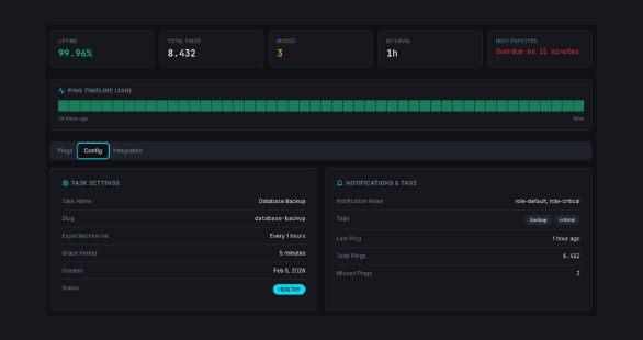
Track every heartbeat ping with timestamps. See patterns, identify delayed executions, and audit task reliability.
Heartbeat Monitoring turns silence into a signal. Your services ping Xitoring on a schedule — if a ping is missed, your team is alerted instantly. No agents, no inbound connections.




Who it's for
See how teams across industries use Xitoring to keep their infrastructure reliable.
Monitor ETL jobs, data warehouse syncs, and batch processing pipelines. Know instantly when a critical data flow stops running.
Track background workers consuming from RabbitMQ, SQS, or Kafka. Detect stuck or crashed consumers before queues overflow.
Ensure nightly backups, snapshot jobs, and disaster recovery scripts complete successfully. Never discover a missed backup during a crisis.
Monitor Lambda functions, Cloud Functions, and scheduled serverless tasks that run without persistent infrastructure.
Track heartbeats from IoT gateways, edge computing nodes, and remote sensors that operate behind firewalls.
Monitor order processing systems, shipping label generators, and inventory sync jobs that keep operations running smoothly.
Background services fail silently. Queue processors stop, ETL jobs hang, backup scripts error out — and nobody knows until the damage is done. Heartbeat monitoring turns silence into a signal.

See every heartbeat at a glance. Track last ping times, monitor service health status, configure grace periods, and view historical heartbeat patterns — all from one unified dashboard.

Monitor queue processors, data pipelines, ETL jobs, and any service that runs silently in the background.
Get instant alerts in Slack, Teams, or via webhooks when a heartbeat is missed. Integrates with your existing workflow.
Show heartbeat-monitored services on your public status page for complete transparency with your users.
Common questions about Heartbeat Monitoring.
Create a heartbeat monitor and get a unique endpoint URL. Add a single curl call to your script or service — if pings stop, your team is alerted instantly.
Start Free Trial