
Monitor your telecom infrastructure with carrier-grade reliability. Track network equipment, services, and customer-facing portals around the clock.
Common monitoring challenges in the telecommunication space that Xitoring solves.
Network equipment spread across hundreds of locations requires centralized visibility
Service degradation affects millions of subscribers simultaneously
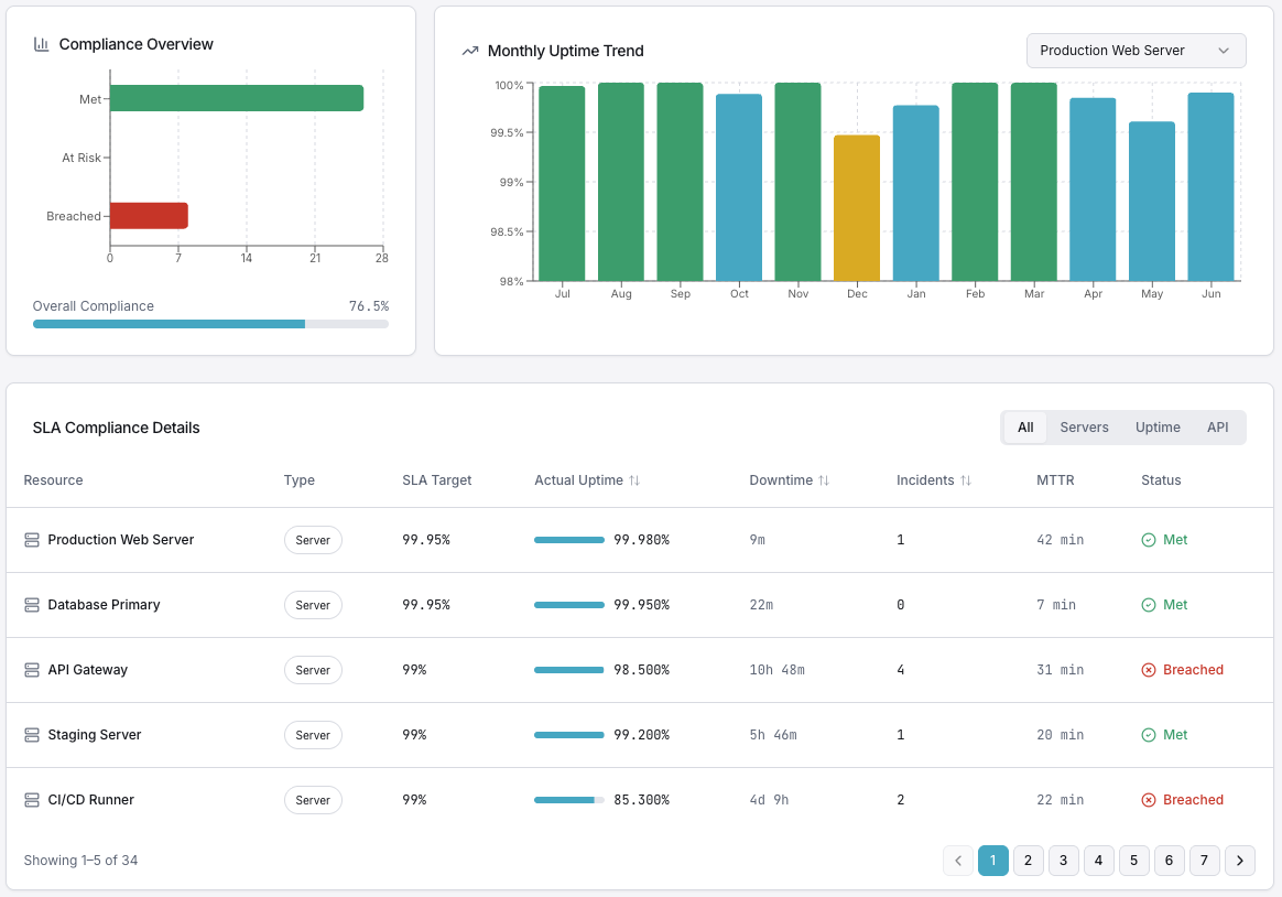
Regulatory requirements demand detailed uptime reporting and SLA compliance
Complex dependencies between core network, edge, and customer-facing systems
24/7 NOC teams need actionable alerts with proper escalation paths
Monitor servers, routers, and switches with the lightweight Xitogent agent for real-time health metrics.
Track DNS, TCP, UDP, SMTP, and HTTP(S) endpoints across your entire service portfolio.
Support for ICMP, TCP, UDP, DNS, and mail protocols covers your complete telecom stack.
Detailed uptime reports with historical data help you meet regulatory and contractual obligations.
Define multi-tier escalation chains that match your NOC workflows and on-call rotations.
15+ probing nodes worldwide detect regional issues before subscribers report them.
Centralized visibility across hundreds of locations. Multi-protocol checks, SLA reporting, and NOC-ready escalation — built for telecom scale.

Get alerted through 20+ channels so the right person responds in seconds, not minutes.
Microsoft Teams
Gotify
Microsoft Teams
GotifySee how Xitoring helps teams across different industries.