Ensure your websites and services are reachable 24/7 from 15+ global probing nodes. Multi-protocol support with intervals as low as 30 seconds.

Everything you need for Uptime Monitoring.
Monitor HTTP(S), Ping (ICMP), DNS, FTP, TCP, UDP, and mail servers (SMTP, IMAP, POP3) from a single dashboard.
Distributed probing from North America, Europe, Asia, and more. Detect regional outages before your users do.
Near-instant failure detection with check intervals as low as 30 seconds on supported plans.
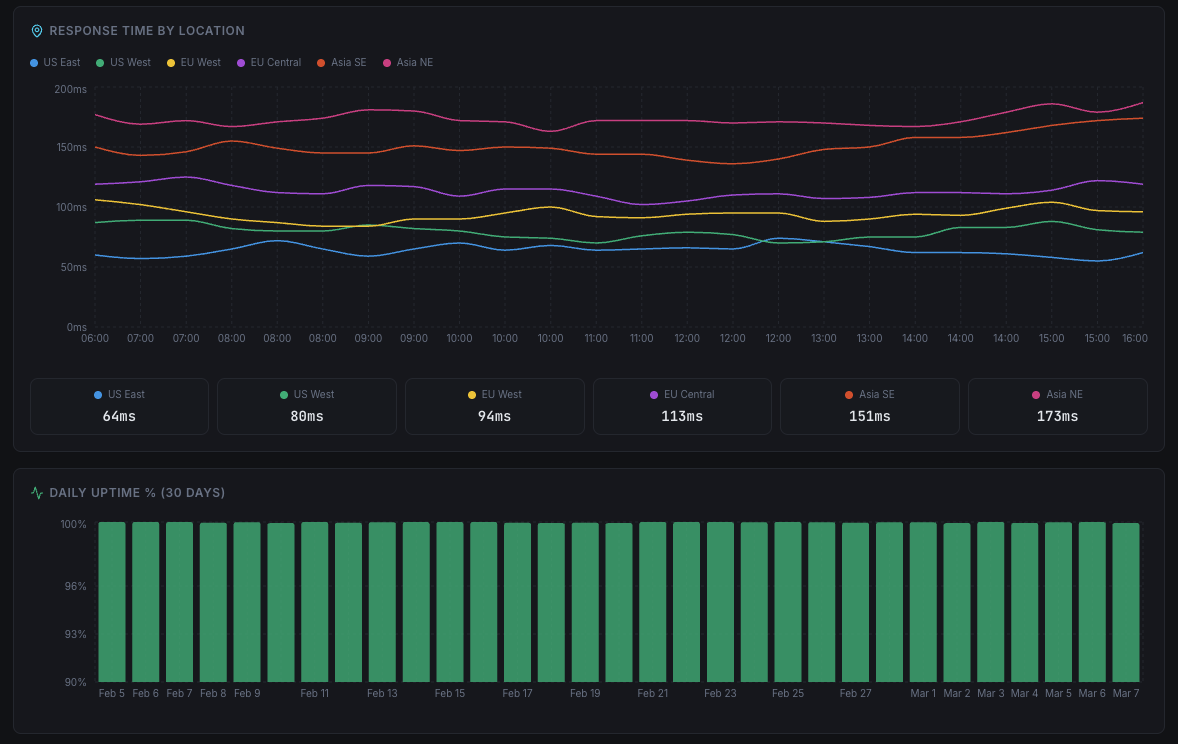
Track response times over days, weeks, and months. Identify performance degradation trends early.
Configure confirmation thresholds to eliminate false positives. Only get alerted on real downtime events.
Monitor any custom service port for responsiveness — not just standard web and mail ports.
Everything you need to monitor, manage, and respond to uptime incidents at scale.
Organize with ease
Create and manage groups of uptime checks to keep your infrastructure structured and scalable.
From CLI to dashboard
Easily paste a cURL command to generate a new HTTP check without manual setup.
Stay in control
Define automated incident response rules to ensure the right team gets notified instantly.
Faster detection
Get notified of issues in as little as 60 seconds for near real-time awareness.
Add context
Write notes directly into the incident timeline to keep the whole team aligned.
Save time at scale
Create, delete, or update multiple uptime checks in one go.
More power, more flexibility
Configure advanced HTTP checks with headers, authentication, and custom rules.
No guesswork
Get detailed insights into what caused the downtime to speed up recovery and prevention.
Add Uptime monitoring checks within seconds!
Xitoring's free plan includes 8 checks at no cost, you can easily create any type of check you desire within seconds. They're easily configurable, you can assign your desired notification roles to each check. There are too many features included within Uptime monitoring including different notifications, fault tolerance, repeated incidents, etc.

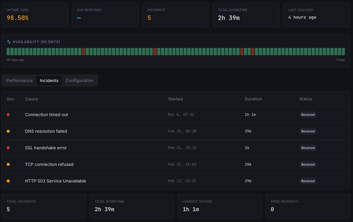
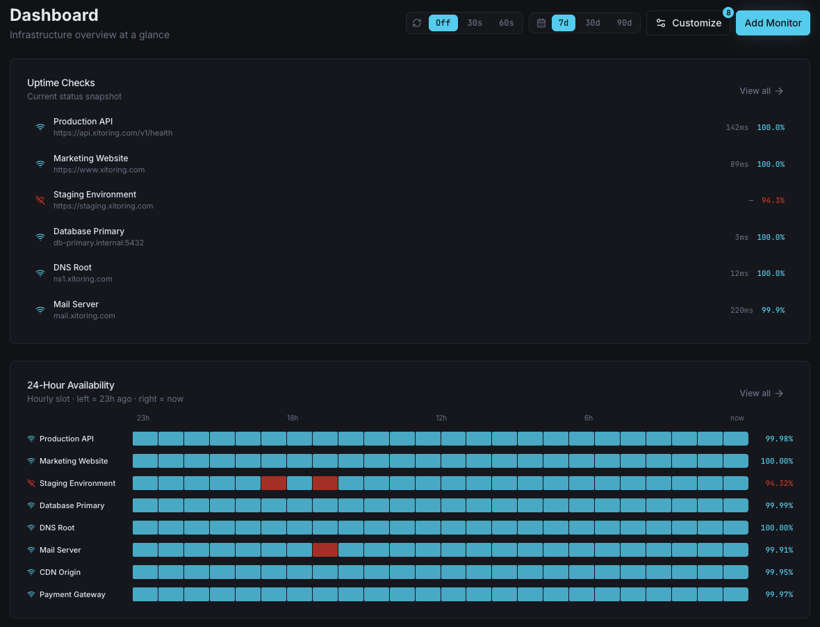
Everything about your infrastructure health — visible at a single glance.

The most detail you can ever seen in a window. All of your checks, nested under groups, and historical uptime statistics for each of them is shown here!
Watch your checks live in a big screen, as soon as a checks hiccups, you will notice.
Checks can be nested under groups and sub-groups, you can easily set them as country and city, or datacenter and city!
It's very easy to see which day, which check, had how many and how much interruption.
Who it's for
See how teams across industries use Xitoring to keep their infrastructure reliable.
Monitor product pages, checkout flows, and payment gateways. Catch downtime before lost sales pile up during peak traffic.
Track your app's login page, API endpoints, and dashboard availability. Meet SLA commitments with real uptime data.
Ensure LMS portals, video streaming servers, and student registration systems stay accessible during enrollment periods.
Monitor citizen-facing portals, banking dashboards, and compliance systems with multi-node verification and audit trails.
Keep patient portals, appointment booking systems, and telehealth platforms always reachable for critical care access.
Monitor client websites and services across your hosting fleet. Prove SLA compliance with automated uptime reports.
Every minute of downtime costs revenue, erodes customer trust, and damages your brand. Without proactive monitoring, you're relying on your users to tell you something is broken — and by then, it's too late.

A global command center for all your monitors. See real-time status from 15+ worldwide nodes, track response time trends, and drill into any incident — all from a single, unified view.

Schedule planned downtime to prevent false alerts during updates and deployments.
Get plain-English incident reports that explain why a service went down — not just that it did.
Import your existing monitors from Pingdom, Uptime.com, or BetterStack with a single click.
Common questions about Uptime Monitoring.
Enter your website or service URL and Xitoring starts monitoring from 15+ global nodes instantly. Choose your protocol, set your interval, and get alerted in seconds — no agent required.
Start Free Trial