Monitor RabbitMQ queue depths, consumer counts, message rates, and node health in real time with zero configuration.
RabbitMQ is the most widely deployed open-source message broker, enabling asynchronous communication between microservices. Monitoring RabbitMQ is essential to prevent queue buildup, detect consumer failures, track message delivery rates, and ensure cluster stability. Xitoring's RabbitMQ integration provides full visibility into your messaging infrastructure.
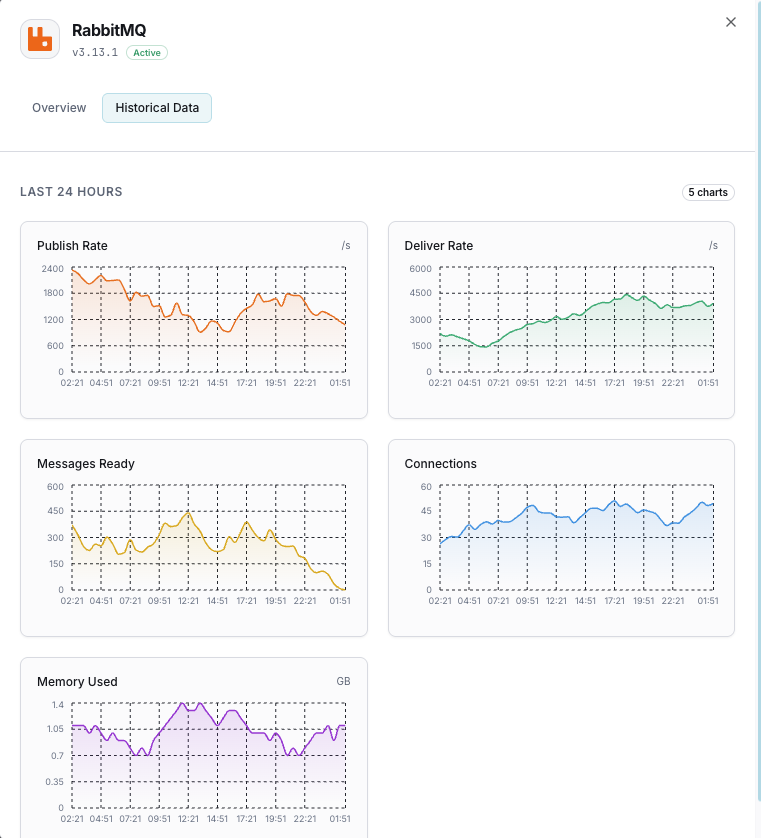
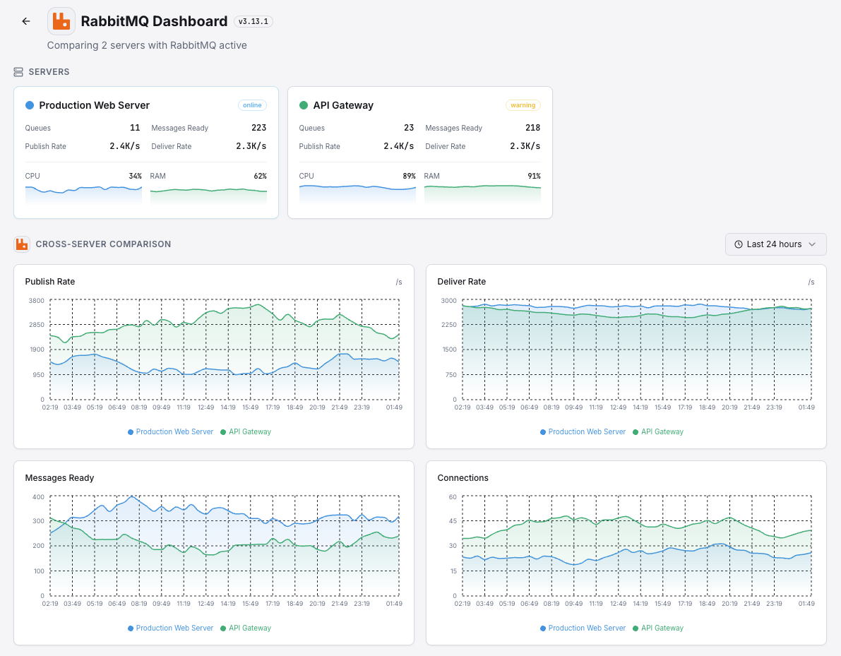
Number of messages ready and unacknowledged in each queue.
Publish, deliver, acknowledge, and redelivery rates per second.
Number of active consumers attached to each queue.
Memory used by each RabbitMQ node including binary and queue memory.
Available disk space on each node against the configured alarm threshold.
Total client connections and channels across the cluster.
Message rates through each exchange (publish in/out).
Messages that couldn't be routed to any queue.
Used vs available file descriptors on each node.
Number of Erlang processes running on each node.
Network partition events between cluster nodes.
Messages routed to dead letter exchanges due to rejection or TTL expiry.
Set up custom triggers in your dashboard to get notified the moment RabbitMQ metrics cross your defined thresholds.

Fires when messages pile up in a queue, indicating consumers can't keep up with producers.
Triggers when consumers drop below threshold, risking message processing delays.
Alerts when node memory approaches the high watermark, risking flow control activation.
Fires when publish or delivery rates deviate significantly from baseline.
Triggers when disk space drops below the configured threshold, blocking all publishers.
Alerts when unacked messages grow, indicating slow or stuck consumers.
RabbitMQ is the backbone of event-driven architectures — handling order processing, notifications, data pipelines, and inter-service communication. Without monitoring, queue saturation, consumer failures, and memory pressure can cascade into full system outages.


Xitoring delivers enterprise-grade RabbitMQ monitoring with zero-config setup. Our lightweight agent auto-discovers your RabbitMQ nodes, starts collecting metrics in under 60 seconds, and integrates with your existing notification channels.


If you haven't already, install the lightweight Xitogent monitoring agent on your server.
curl -s https://xitoring.com/install.sh | sudo bashXitogent collects metrics via the RabbitMQ management API. Enable the plugin if not already active:
rabbitmq-plugins enable rabbitmq_managementUse the Xitoring dashboard or CLI to enable the RabbitMQ integration. Xitogent will auto-detect your instance.
sudo xitogent integrate rabbitmq --enableSet custom thresholds for queue depth, consumer count, or memory usage to get notified when something needs attention.
Set up in under 60 seconds. No credit card required. Full metrics from day one.
Start Free TrialKeep exploring