Monitor every Linux and Windows server from a single platform. CPU, memory, disk, network, and 30+ service integrations — with a lightweight agent and 1-minute intervals.

Everything you need for Server Monitoring.
One-command install on Linux (curl) or MSI on Windows. Works on Ubuntu, CentOS, Debian, RHEL, Windows Server 2016–2022, and more.
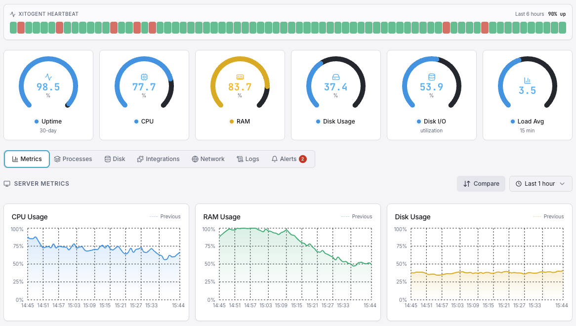
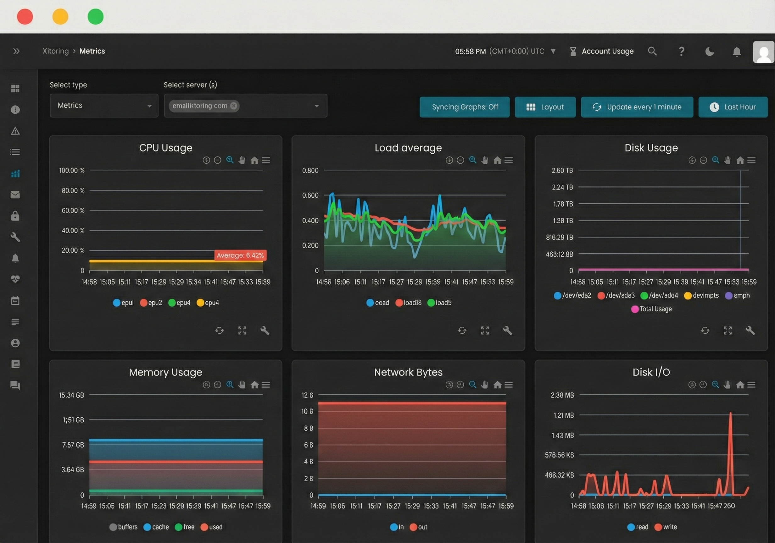
Track CPU utilization across all cores, load averages, and performance counters on both Linux and Windows in real time.
Monitor disk read/write speeds, IOPS, storage capacity, and SMART health. Get alerts before disks fill up on any OS.
Per-adapter bandwidth monitoring with inbound/outbound traffic, packet loss, and error tracking across all interfaces.
Real-time RAM, swap (Linux), and page file (Windows) monitoring with historical trends and leak detection.
Auto-detects Nginx, Apache, IIS, MySQL, MSSQL, Redis, Docker, Active Directory, and 30+ services with zero config.
Server Monitoring gives you full-stack insight into every Linux and Windows server. Track CPU, memory, disk, network, and 30+ services with a lightweight agent and 1-minute intervals.


Who it's for
See how teams across industries use Xitoring to keep their infrastructure reliable.
Monitor AWS EC2, Azure VMs, GCP Compute, and DigitalOcean droplets running Linux or Windows. Track CPU, memory, and disk across your entire fleet.
Keep MySQL, PostgreSQL, MongoDB, Redis, and MSSQL healthy. Monitor query performance alongside system resources on any OS.
Monitor Nginx, Apache, IIS, and PHP-FPM powering your web apps. Detect resource bottlenecks before they slow page loads.
Monitor Active Directory, Exchange, SharePoint, Docker, and Kubernetes across your mixed-OS infrastructure.
Monitor compliance-critical infrastructure with audit trails, performance baselines, and SLA reporting on both Linux and Windows.
Keep EMR servers, campus file servers, and lab environments healthy with proactive monitoring and instant alerting.
Your servers — Linux or Windows — power every critical workload. CPU spikes, memory leaks, disk saturation, and network bottlenecks can cascade into full outages. Whether you run Ubuntu VMs, Windows Server with IIS and MSSQL, or a hybrid fleet, proactive monitoring gives you the visibility to act before users are impacted.

See Linux and Windows servers side by side in a single unified view. CPU per-core charts, memory gauges, disk I/O metrics, network graphs, service status, and process lists — all updating in real time with 1-minute granularity across your entire fleet.

Deep visibility into every distribution — Ubuntu, CentOS, Debian, RHEL, and more. One-command install with Docker support.
Full-stack monitoring for IIS, MSSQL, Active Directory, and Windows services with MSI or Azure Marketplace deploy.
View all servers regardless of OS in a single dashboard with the same metrics, alerts, and notification channels.
Common questions about Server Monitoring.
Install Xitogent with a single curl command on Linux or an MSI on Windows. It auto-detects your OS, discovers running services, and starts collecting metrics in under 60 seconds.
Start Free Trial