Monitor Apache Kafka broker health, partition lag, consumer groups, and throughput in real time with zero configuration.
Apache Kafka is the backbone of real-time data pipelines and event streaming. Monitoring Kafka ensures healthy broker clusters, minimal consumer lag, optimal partition distribution, and reliable message delivery.
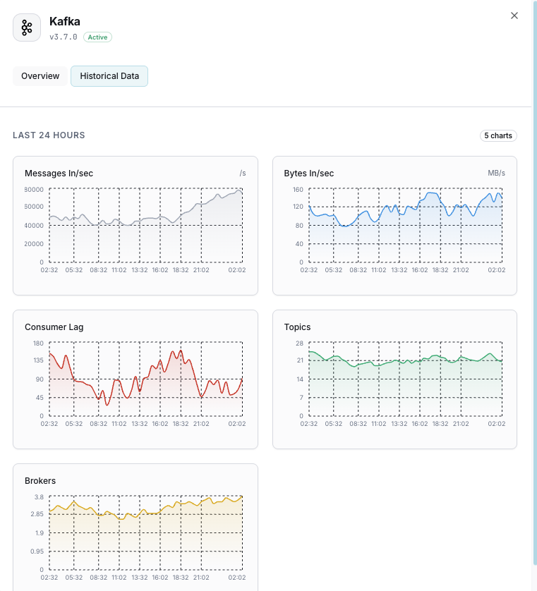
Active brokers in the cluster.
Messages behind for each consumer group.
Message ingestion rate.
Network throughput per broker.
Partitions below replication factor.
In-sync replica shrink events.
Set up custom triggers in your dashboard to get notified the moment Apache Kafka metrics cross your defined thresholds.

Fires when consumer falls behind.
Alerts on replication issues.
Triggers when a broker leaves the cluster.
Fires when broker disk is filling up.
Kafka processes trillions of messages daily. Consumer lag, broker failures, and partition imbalance can cause data pipeline failures.


Enterprise-grade Kafka monitoring.


Install the agent.
curl -s https://xitoring.com/install.sh | sudo bashEnable via CLI.
sudo xitogent integrate kafka --enableSet up in under 60 seconds. No credit card required. Full metrics from day one.
Start Free TrialKeep exploring