Monitor Docker container health, resource usage, restart events, and network I/O in real time with zero configuration.
Docker is the industry standard for containerization, running microservices, CI/CD pipelines, and production workloads across millions of servers. Monitoring Docker containers is critical to detect resource leaks, prevent OOM kills, track restart loops, and ensure container health. Xitoring's Docker integration provides full visibility into every container running on your host.
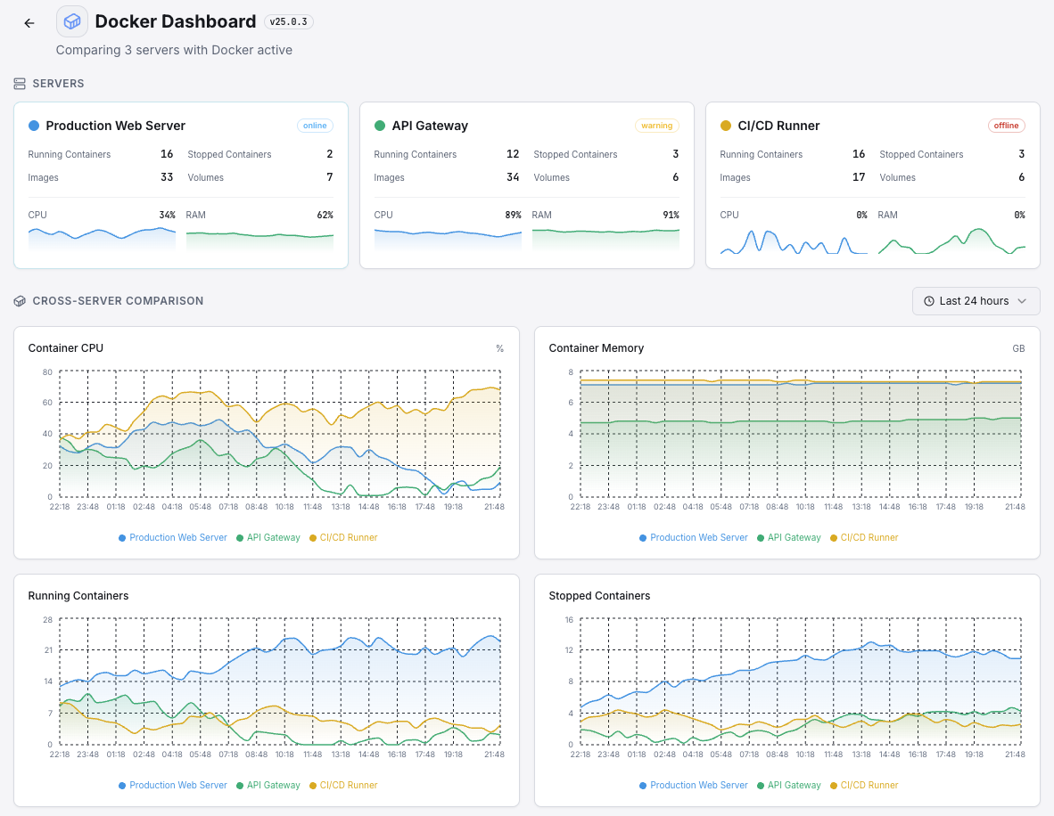
CPU utilization percentage for each running container.
Memory consumed by each container vs its memory limit.
Configured memory limit and current usage percentage for each container.
Incoming and outgoing network traffic per container.
Disk read and write operations per container.
Total number of running, stopped, and paused containers.
Number of restart events per container, indicating stability issues.
Health check status for containers with configured HEALTHCHECK.
Number of processes running inside each container.
How long each container has been running since last start.
Set up custom triggers in your dashboard to get notified the moment Docker metrics cross your defined thresholds.

Fires when a container's CPU usage exceeds your threshold, indicating resource contention or runaway processes.
Triggers when memory approaches the container limit, risking OOM kills and container crashes.
Alerts when a container exceeds your restart count threshold, indicating instability or crash loops.
Fires when a container's HEALTHCHECK reports unhealthy status.
Triggers on abnormal network traffic patterns, which may indicate data exfiltration or DDoS.
Alerts when an expected container stops running unexpectedly.
Docker containers are ephemeral by nature — they can crash, restart, and consume unbounded resources without warning. Without monitoring, memory leaks, CPU throttling, and crash loops can silently degrade your entire infrastructure.


Xitoring delivers enterprise-grade Docker monitoring with zero-config setup. Our lightweight agent auto-discovers all containers on your host, starts collecting metrics in under 60 seconds, and integrates with your existing notification channels.


Install the lightweight Xitogent monitoring agent on the host machine running Docker.
curl -s https://xitoring.com/install.sh | sudo bashXitogent needs read access to the Docker socket to collect container metrics:
sudo usermod -aG docker xitogentUse the Xitoring dashboard or CLI to enable the Docker integration. Xitogent will auto-discover all running containers.
sudo xitogent integrate docker --enableSet custom thresholds for container CPU, memory, restart counts, or health status to get notified when something needs attention.
Set up in under 60 seconds. No credit card required. Full metrics from day one.
Start Free TrialKeep exploring