Monitor Nginx performance, active connections, request throughput, and upstream health in real time with zero configuration.
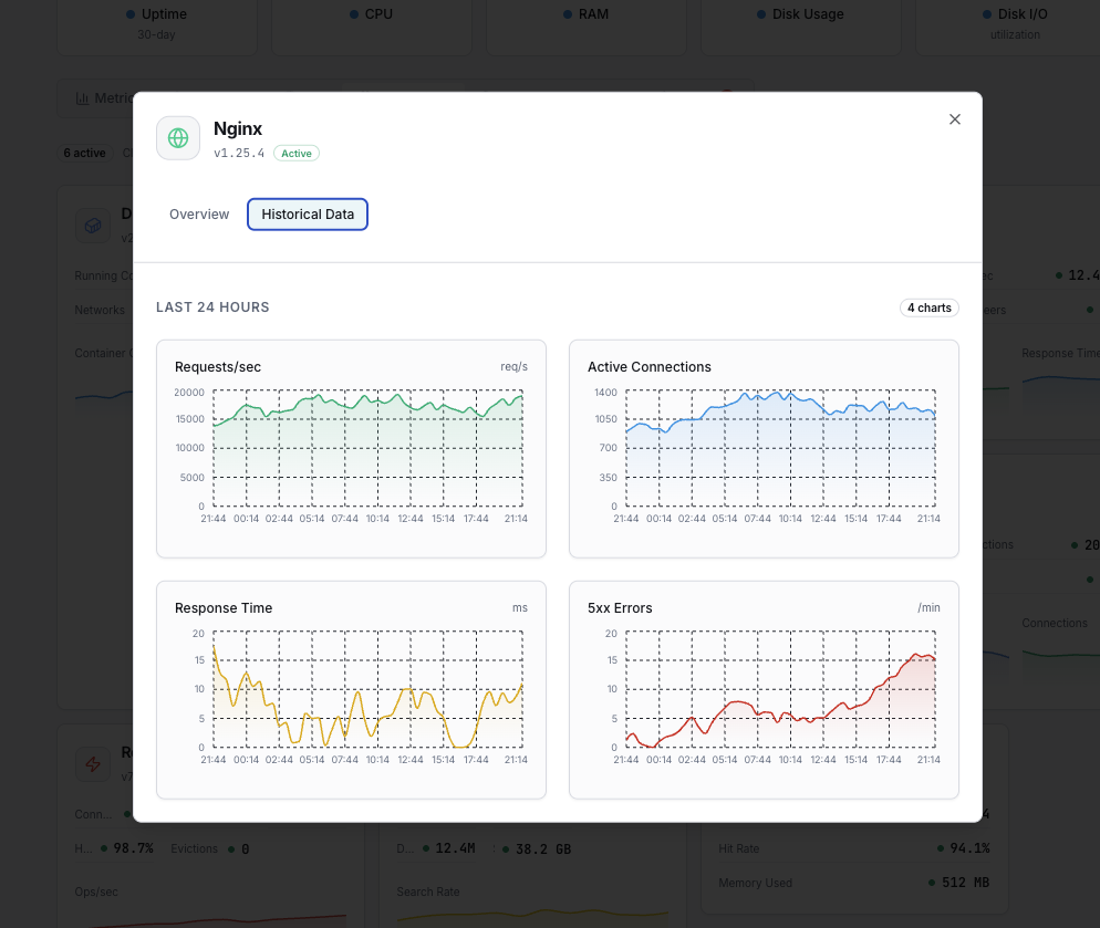
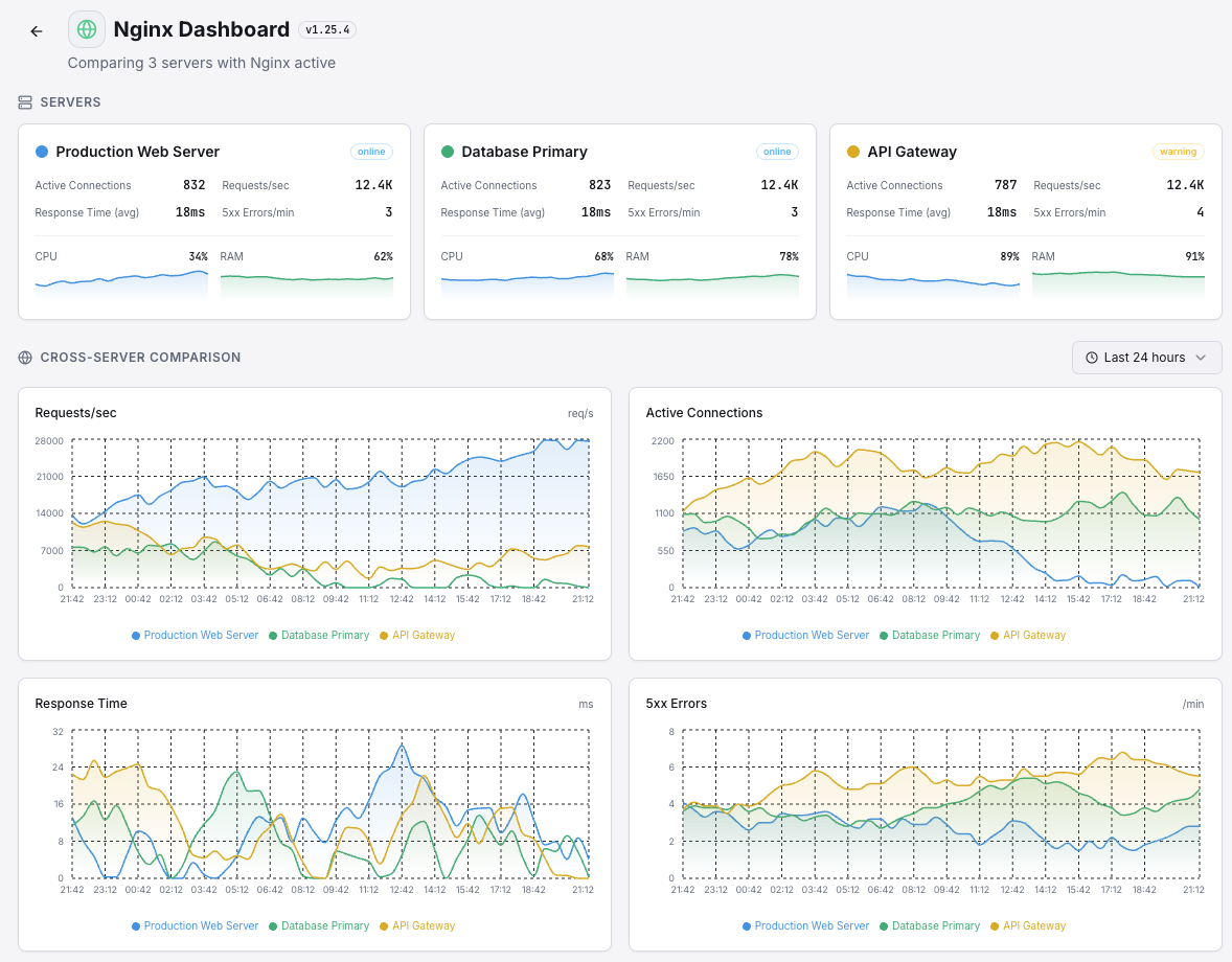
Nginx is the world's most popular reverse proxy and web server, handling billions of requests daily across the internet. Monitoring Nginx is critical to ensuring fast response times, detecting upstream failures, and maintaining high availability. Xitoring's Nginx integration provides deep visibility into your server's connection states, request rates, and performance metrics via the stub_status module.
Number of currently active client connections including waiting connections.
Total number of accepted client connections since the server started.
Total number of handled connections. Usually equals accepts unless resource limits hit.
Total number of client requests processed by the server.
Number of connections where Nginx is reading the request header.
Number of connections where Nginx is writing the response back to the client.
Number of keep-alive connections waiting for the next request.
Rate of incoming requests calculated from total request count.
Rate of new connections being accepted by the server.
Average time taken to process and respond to client requests.
Set up custom triggers in your dashboard to get notified the moment Nginx metrics cross your defined thresholds.

Fires when the number of active connections exceeds your threshold, indicating the server is under heavy load.
Triggers when waiting (keep-alive) connections exceed the threshold, which may indicate slow clients or upstream delays.
Alerts when request rate exceeds normal baselines, useful for detecting traffic surges or DDoS patterns.
Fires when too many connections are in the writing state, signaling potential response bottlenecks.
Triggers when the difference between accepts and handled increases, indicating resource exhaustion.
Alerts when average response time crosses your defined limit, signaling degraded performance.
Nginx powers over 35% of all web servers globally and is the backbone of modern microservices architectures. Without proper monitoring, connection saturation, upstream failures, and performance degradation can go undetected.


Xitoring delivers enterprise-grade Nginx monitoring with zero-config setup. Our lightweight agent auto-discovers your Nginx instances, starts collecting metrics in under 60 seconds, and integrates with your existing notification channels.


If you haven't already, install the lightweight Xitogent monitoring agent on your server.
curl -s https://xitoring.com/install.sh | sudo bashAdd a stub_status location block to your Nginx configuration:
server {
listen 80;
location /nginx_status {
stub_status on;
allow 127.0.0.1;
deny all;
}
}Use the Xitoring dashboard or CLI to enable the Nginx integration. Xitogent will auto-detect your Nginx instance.
sudo xitogent integrate nginx --enableSet custom thresholds for metrics like active connections, request rate, or response time to get notified when something needs attention.
Set up in under 60 seconds. No credit card required. Full metrics from day one.
Start Free Trial