Monitor Apache HTTP Server performance, request rates, and connection states in real time with zero configuration.
Apache HTTP Server is the world's most widely used web server, powering millions of websites. Monitoring Apache is essential to ensure optimal performance, detect bottlenecks before they impact users, and maintain high availability. Xitoring's Apache integration provides deep visibility into your server's health with real-time metrics collection via mod_status.
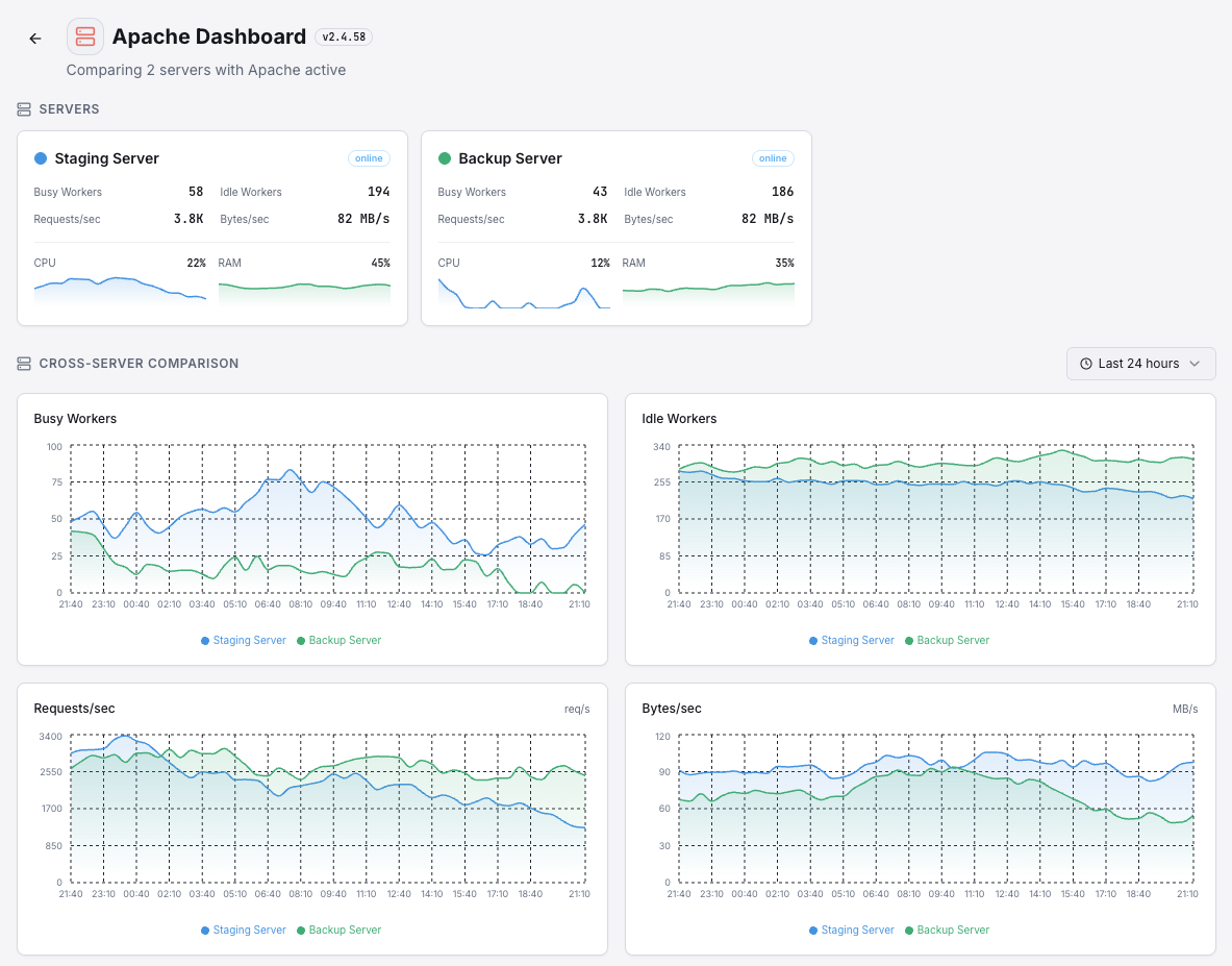
Total number of HTTP requests processed since the server started.
Current rate of incoming HTTP requests hitting your server.
Data throughput rate measuring how much data Apache is serving.
Average response size per request, useful for detecting payload anomalies.
Number of worker threads actively processing requests.
Number of worker threads waiting for incoming requests.
Total number of connections accepted by the server.
Connections in async write state, waiting to send data to clients.
Connections held open in keep-alive state for potential reuse.
Connections in the process of being gracefully closed.
Total time the Apache server has been running without restart.
Percentage of CPU consumed by Apache worker processes.
Set up custom triggers in your dashboard to get notified the moment Apache metrics cross your defined thresholds.

Fires when the number of active worker threads exceeds your threshold, indicating the server is under heavy load and may start queuing requests.
Triggers when idle workers drop below a minimum, meaning the server has little spare capacity to handle incoming traffic spikes.
Alerts when the request rate exceeds normal baselines, useful for detecting traffic surges, DDoS patterns, or runaway bots.
Fires when Apache's CPU consumption crosses your defined limit, signaling resource contention that could degrade response times.
Triggers on abnormal throughput — either unusually high (possible data exfiltration) or low (upstream issues).
Detects when the server uptime counter resets to zero, indicating an unexpected Apache restart or crash event.
Apache powers over 30% of all active websites globally. Without proper monitoring, performance degradation, traffic spikes, and resource exhaustion can go undetected — leading to downtime, lost revenue, and poor user experience.


Xitoring delivers enterprise-grade Apache monitoring with zero-config setup. Our lightweight agent auto-discovers your Apache instances, starts collecting metrics in under 60 seconds, and integrates with your existing notification channels.


If you haven't already, install the lightweight Xitogent monitoring agent on your server.
curl -s https://xitoring.com/install.sh | sudo bashEnsure mod_status is enabled and accessible locally. Add the following to your Apache configuration:
<Location "/server-status">
SetHandler server-status
Require local
</Location>Use the Xitoring dashboard or CLI to enable the Apache integration. Xitogent will auto-detect your Apache instance.
sudo xitogent integrate apache --enableSet custom thresholds for metrics like busy workers, request rate, or CPU load to get notified when something needs attention.
Set up in under 60 seconds. No credit card required. Full metrics from day one.
Start Free Trial