Monitor Microsoft SQL Server query performance, wait statistics, buffer cache, and transaction log health in real time with zero configuration.
Microsoft SQL Server powers enterprise applications, data warehouses, and business intelligence platforms worldwide. Monitoring MSSQL is essential to optimize query execution plans, track wait statistics, manage buffer cache efficiency, and detect deadlocks. Xitoring's MSSQL integration provides comprehensive visibility into your SQL Server instances.
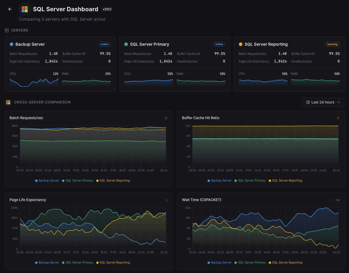
Number of SQL batch requests received per second.
Percentage of page reads satisfied from buffer pool vs physical disk reads.
Average time (seconds) a page stays in the buffer pool — lower values indicate memory pressure.
Top wait types and durations indicating resource bottlenecks.
Number of lock requests that resulted in deadlocks.
Percentage of transaction log space used per database.
Number of active user connections to the SQL Server instance.
Number of SQL compilations and recompilations per second.
Number of lock requests that required the caller to wait.
Fragmentation level of indexes across databases.
SQL Server process CPU utilization vs total system CPU.
Data and log file sizes for each database.
Set up custom triggers in your dashboard to get notified the moment MSSQL metrics cross your defined thresholds.

Fires when cache hit ratio drops below threshold, indicating insufficient memory for workload.
Triggers when PLE drops below threshold, meaning pages are being flushed too quickly from memory.
Alerts when deadlock rate exceeds threshold, indicating lock contention in application queries.
Fires when transaction log usage exceeds threshold, risking write failures.
Triggers when connection count approaches limits, risking connection refused errors.
Alerts when specific wait types spike, indicating resource bottlenecks (CPU, I/O, memory, locks).
SQL Server runs mission-critical enterprise workloads — from ERP systems and financial databases to e-commerce platforms. Without monitoring, buffer pressure, deadlocks, and transaction log bloat can cause outages and data corruption.


Xitoring delivers enterprise-grade SQL Server monitoring with zero-config setup. Our lightweight agent auto-discovers your MSSQL instances, starts collecting metrics in under 60 seconds, and integrates with your existing notification channels.


Download and install the Xitogent agent on your Windows Server hosting SQL Server.
# Download from https://xitoring.com/xitogent
# Run the installer as AdministratorCreate a dedicated login for monitoring with minimal privileges:
CREATE LOGIN [xitoring] WITH PASSWORD = 'your_password';
GRANT VIEW SERVER STATE TO [xitoring];
GRANT VIEW ANY DEFINITION TO [xitoring];Use the Xitoring dashboard or CLI to enable the MSSQL integration.
xitogent integrate mssql --enableSet custom thresholds for buffer cache hit ratio, page life expectancy, or deadlock count to get notified when something needs attention.
Set up in under 60 seconds. No credit card required. Full metrics from day one.
Start Free TrialKeep exploring