Monitor Memcached connections, hit rates, memory usage, and eviction metrics in real time with zero configuration.
Memcached is a high-performance, distributed memory caching system used to speed up dynamic web applications by reducing database load. Monitoring Memcached ensures optimal cache utilization, detects eviction storms, and prevents memory exhaustion across your caching layer.
Total memory currently allocated for cached items.
Maximum memory limit configured for the Memcached instance.
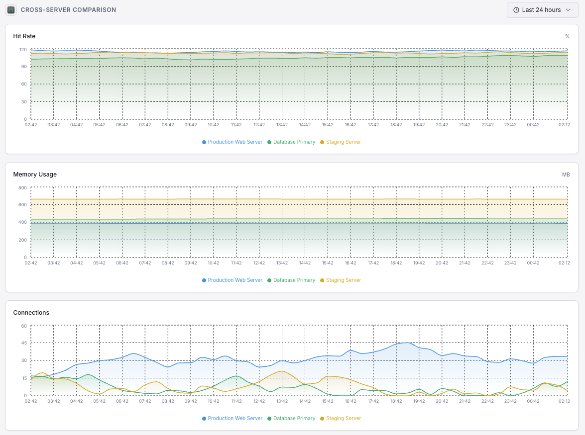
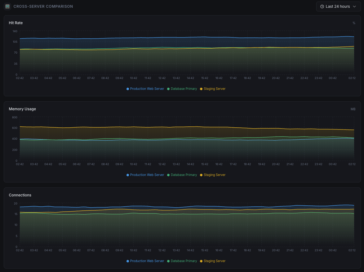
Percentage of successful cache lookups vs misses, indicating cache effectiveness.
Number of items evicted to make room for new data.
Number of currently open client connections.
Total number of items currently stored in cache.
Ratio of get to set commands, indicating read/write balance.
Total network throughput for the Memcached instance.
Check-and-set operation success rates for concurrent updates.
Memory allocation efficiency across slab classes.
Set up custom triggers in your dashboard to get notified the moment Memcached metrics cross your defined thresholds.

Fires when Memcached memory consumption approaches the configured limit, risking evictions.
Alerts when cache hit rate drops below threshold, indicating cache inefficiency or working set changes.
Fires when eviction rate spikes, meaning Memcached is actively removing data to stay within memory limits.
Triggers when client connections exceed the threshold, indicating potential connection leaks.
Alerts when expired items are being reclaimed at a high rate, suggesting TTL misconfiguration.
Memcached silently powers your application's performance layer. Without monitoring, memory exhaustion, eviction storms, and connection leaks can degrade your entire application stack before anyone notices.


Xitoring delivers enterprise-grade Memcached monitoring with zero-config setup. Our lightweight agent auto-discovers your Memcached instances, starts collecting metrics in under 60 seconds, and integrates with your existing notification channels.


If you haven't already, install the lightweight Xitogent monitoring agent on your server.
curl -s https://xitoring.com/install.sh | sudo bashXitogent uses the Memcached stats command to collect metrics. Verify your instance is reachable locally:
echo 'stats' | nc localhost 11211 | head -10Use the Xitoring dashboard or CLI to enable the Memcached integration. Xitogent will auto-detect your instance.
sudo xitogent integrate memcached --enableSet custom thresholds for metrics like memory usage, hit rate, or eviction count to get notified when something needs attention.
Set up in under 60 seconds. No credit card required. Full metrics from day one.
Start Free Trial