Monitor Elasticsearch cluster health, indexing rates, JVM heap usage, and search latency in real time with zero configuration.
Elasticsearch powers search, logging, and analytics for thousands of organizations worldwide. Monitoring Elasticsearch is critical to maintain cluster health, optimize indexing throughput, track search latency, and prevent JVM heap exhaustion. Xitoring's Elasticsearch integration provides deep visibility into every aspect of your cluster.
Overall cluster status (green/yellow/red) and active shard count.
Heap used, committed, and max across all nodes with GC stats.
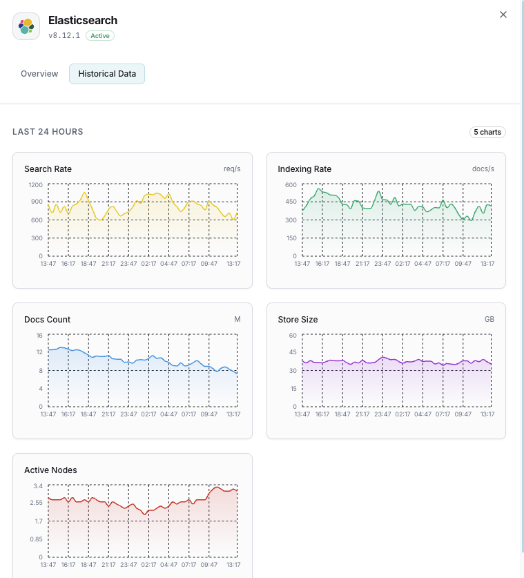
Documents indexed per second across the cluster.
Search queries per second and average search latency.
Active, relocating, initializing, and unassigned shards.
Cluster-level pending tasks that can indicate bottlenecks.
Per-node CPU utilization and OS-level load averages.
Storage used per node and available disk space.
Active, queued, and rejected tasks in each thread pool.
Memory estimates and trip counts for request/fielddata/in-flight breakers.
Number of Lucene segments and merge activity.
Fielddata cache size and eviction count.
Set up custom triggers in your dashboard to get notified the moment Elasticsearch metrics cross your defined thresholds.

Fires when cluster status degrades to yellow or red, indicating shard allocation issues.
Triggers when JVM heap usage exceeds threshold, risking out-of-memory errors and node instability.
Alerts when indexing throughput drops below baseline, indicating ingestion pipeline issues.
Fires when average search latency exceeds threshold, degrading user-facing search quality.
Triggers when shards remain unassigned, leaving data under-replicated and at risk.
Alerts when thread pool queues overflow and start rejecting requests.
Elasticsearch underpins search functionality, log aggregation, and real-time analytics. Without monitoring, cluster degradation, JVM pressure, and unassigned shards can cascade into search outages and data loss.


Xitoring delivers enterprise-grade Elasticsearch monitoring with zero-config setup. Our lightweight agent auto-discovers your Elasticsearch nodes, starts collecting metrics in under 60 seconds, and integrates with your existing notification channels.


If you haven't already, install the lightweight Xitogent monitoring agent on your server.
curl -s https://xitoring.com/install.sh | sudo bashXitogent uses the Elasticsearch REST API to collect metrics. Verify the cluster is reachable:
curl -s http://localhost:9200/_cluster/health | python3 -m json.toolUse the Xitoring dashboard or CLI to enable the Elasticsearch integration.
sudo xitogent integrate elasticsearch --enableSet custom thresholds for cluster health, JVM heap, or indexing rate to get notified when something needs attention.
Set up in under 60 seconds. No credit card required. Full metrics from day one.
Start Free TrialKeep exploring