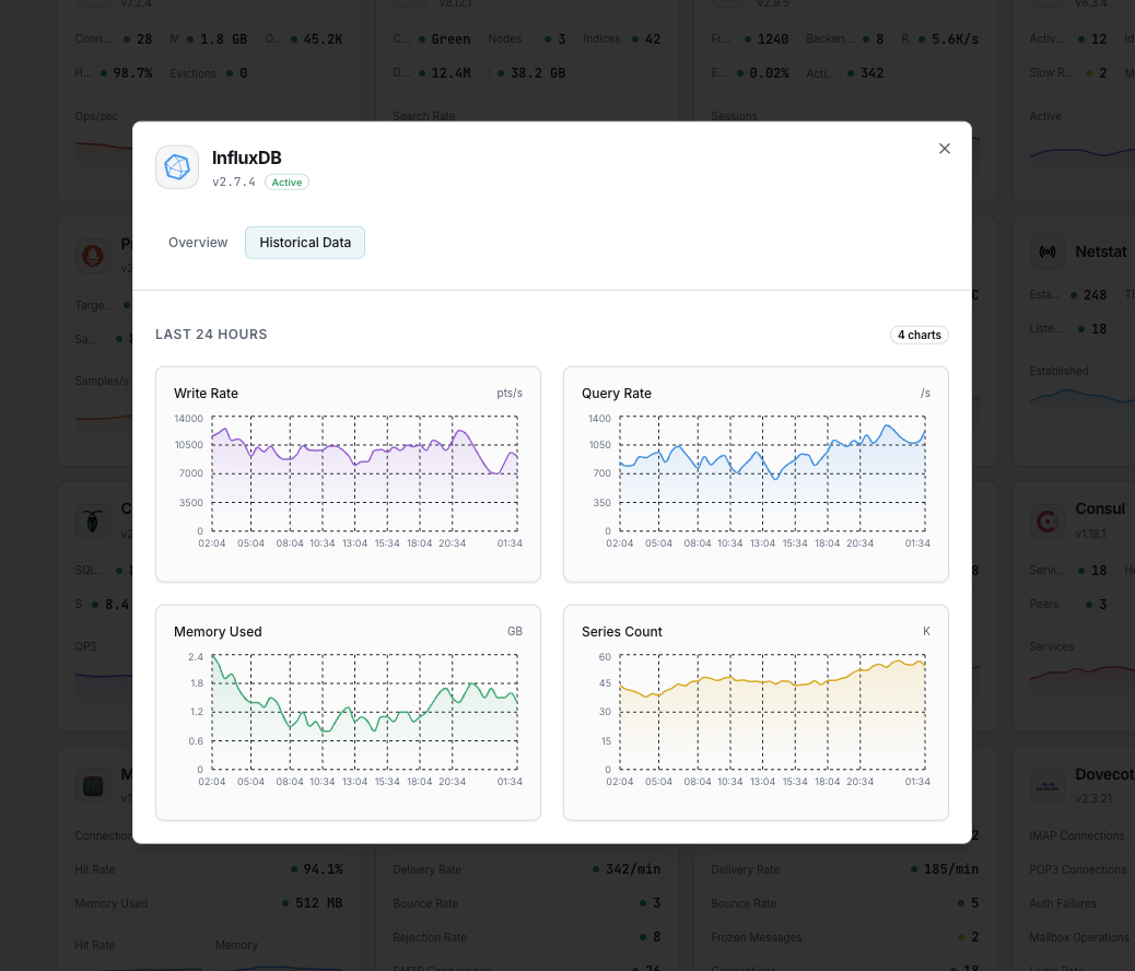
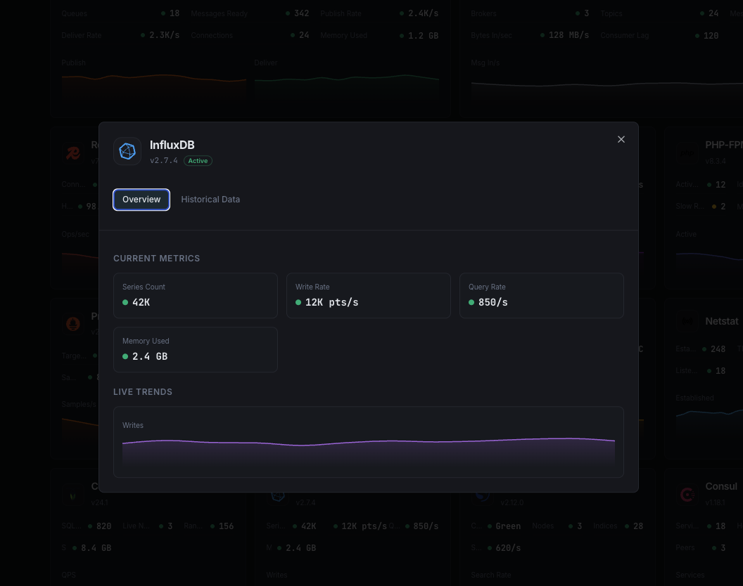
Monitor InfluxDB write throughput, query performance, storage engine metrics, and retention policy health in real time with zero configuration.
InfluxDB is the leading time-series database for metrics, events, and real-time analytics. Monitoring InfluxDB ensures healthy write ingestion, optimal query performance, and proper retention management.
Rate of data points written.
Average query execution time.
Total unique time series.
TSM storage on disk.
TSM compaction throughput.
In-memory write cache usage.
Set up custom triggers in your dashboard to get notified the moment InfluxDB metrics cross your defined thresholds.

Fires on write rate anomalies.
Alerts on slow queries.
Triggers when cardinality is too high.
Fires when storage exceeds threshold.
InfluxDB handles high-velocity time-series data. High cardinality, write pressure, and compaction delays can degrade performance.


Zero-config InfluxDB monitoring.


Install the agent.
curl -s https://xitoring.com/install.sh | sudo bashEnable via CLI.
sudo xitogent integrate influxdb --enableSet up in under 60 seconds. No credit card required. Full metrics from day one.
Start Free TrialKeep exploring