Monitor CouchDB request rates, replication status, document operations, and compaction metrics in real time with zero configuration.
Apache CouchDB is a document-oriented NoSQL database with multi-master replication. Monitoring CouchDB ensures healthy replication, optimal query performance, and timely compaction for your distributed data layer.
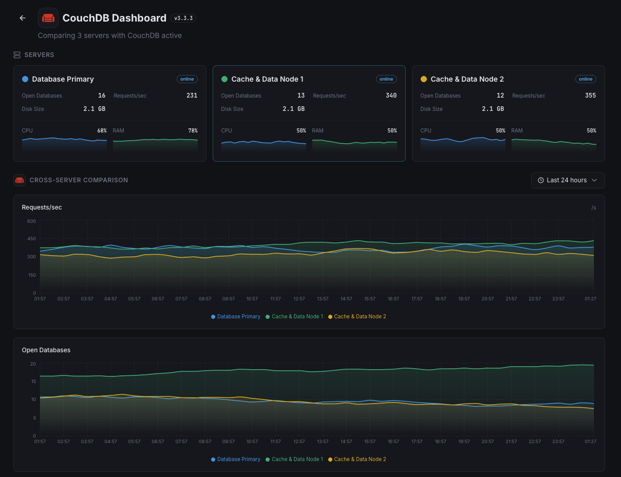
HTTP API request rate.
Document read operations per second.
Document write operations per second.
Active replication task status.
Size of each database on disk.
Whether compaction is running.
Set up custom triggers in your dashboard to get notified the moment CouchDB metrics cross your defined thresholds.

Fires when replication falls behind.
Alerts on unusual request patterns.
Triggers when database exceeds size threshold.
Fires when compaction hasn't run recently.
CouchDB's multi-master replication requires monitoring to ensure data consistency and performance.


Zero-config CouchDB monitoring.


Install the agent.
curl -s https://xitoring.com/install.sh | sudo bashEnable via CLI.
sudo xitogent integrate couchdb --enableSet up in under 60 seconds. No credit card required. Full metrics from day one.
Start Free TrialKeep exploring