Monitor CoreDNS query rates, cache hit ratios, resolution latency, and error rates in real time with zero configuration.
CoreDNS is the default DNS server for Kubernetes and cloud-native environments. Monitoring CoreDNS ensures fast DNS resolution, healthy cache performance, and reliable service discovery for your infrastructure.
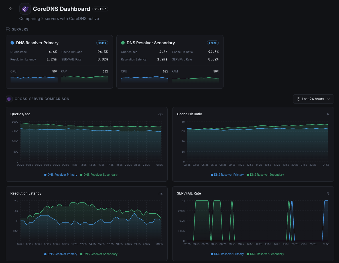
DNS query rate.
Percentage of cache-served queries.
Average DNS resolution time.
Failed resolution percentage.
Non-existent domain query rate.
Forwarded query response time.
Set up custom triggers in your dashboard to get notified the moment CoreDNS metrics cross your defined thresholds.

Fires on high resolution failure rate.
Alerts when cache effectiveness drops.
Triggers on slow DNS resolution.
Fires on unusual query volume.
DNS is the foundation of network connectivity. Slow or failing DNS resolution impacts every service in your infrastructure.


Zero-config CoreDNS monitoring.


Install the agent.
curl -s https://xitoring.com/install.sh | sudo bashEnable via CLI.
sudo xitogent integrate coredns --enableSet up in under 60 seconds. No credit card required. Full metrics from day one.
Start Free Trial