Deep visibility into every Linux distribution. Ubuntu, CentOS, Debian, RHEL, and more — monitored with a lightweight agent and one-command install.

Everything you need for Linux Server Monitoring.
Install Xitogent with a single curl command. No dependencies, no manual configuration. Works on Ubuntu, CentOS, Debian, RHEL, and more.
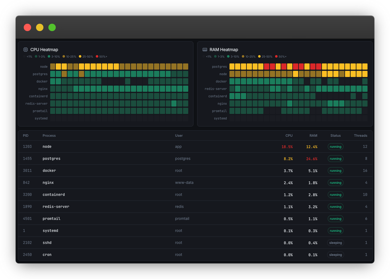
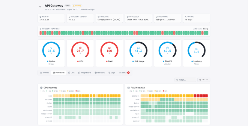
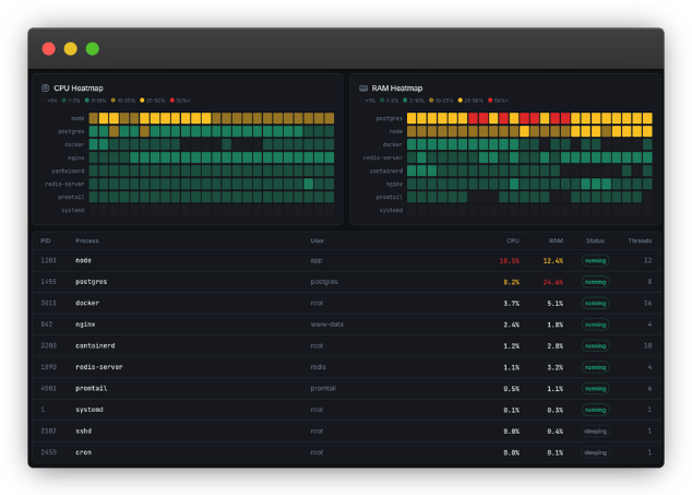
Track CPU utilization across all cores, load averages (1/5/15 min), and process-level resource consumption in real time.
Monitor disk read/write speeds, IOPS, storage capacity, and health metrics. Get alerts before disks fill up.
Per-adapter bandwidth monitoring with inbound/outbound traffic, packet loss, and error tracking.
Real-time RAM and swap utilization with historical trends. Identify memory leaks before they cause crashes.
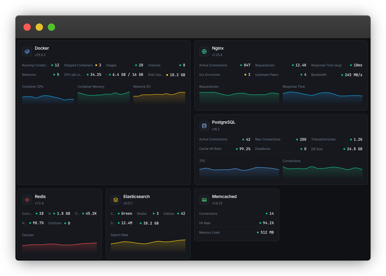
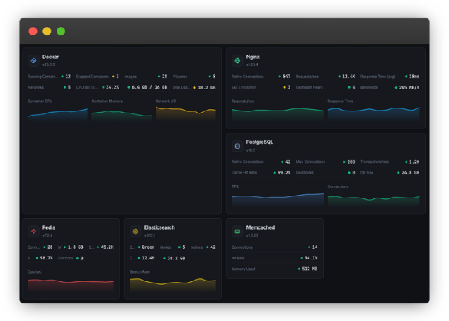
Automatically detects Nginx, Apache, MySQL, Redis, Docker, and 30+ services. Sets up monitoring without manual config.
Linux Server Monitoring gives you full-stack insight into every server. Track CPU, memory, disk, network, and 30+ services with a lightweight agent and 1-minute intervals.




Who it's for
See how teams across industries use Xitoring to keep their infrastructure reliable.
Monitor AWS EC2, GCP Compute, and DigitalOcean droplets. Track CPU, memory, and disk across your entire cloud fleet.
Keep MySQL, PostgreSQL, MongoDB, and Redis servers healthy. Monitor query performance alongside system resources.
Monitor Nginx, Apache, and PHP-FPM powering your web applications. Detect resource bottlenecks before they slow page loads.
Track microservices running on Docker and Kubernetes. Monitor container resources and auto-discover running services.
Monitor compute clusters, GPU servers, and batch processing nodes running scientific workloads and ML training jobs.
Track dedicated game servers for CPU spikes, memory leaks, and network latency that impact player experience.
Linux servers power your critical infrastructure. CPU spikes, memory leaks, disk saturation, and network bottlenecks can cascade into full outages if left undetected. Proactive monitoring gives you the visibility to act before users are impacted.

Complete server visibility from a single screen. CPU per-core charts, memory and swap gauges, disk I/O metrics, network bandwidth graphs, and a full process list — all updating in real time with 1-minute granularity.

Capture metrics every 60 seconds for near-instant anomaly detection across your entire Linux fleet.
Turn-key monitoring for web servers, databases, message brokers, PHP-FPM, Docker containers, and network services.
Track individual process CPU and memory usage. Identify runaway processes and zombie tasks automatically.
Common questions about Linux Server Monitoring.
Run a single curl command to install Xitogent. It auto-detects your OS, discovers running services like Nginx, MySQL, and Docker, and starts collecting metrics in under 60 seconds.
Start Free Trial