Monitor Exim mail queue depth, delivery rates, bounce statistics, and connection metrics in real time with zero configuration.
Exim is a highly configurable mail transfer agent used on millions of servers. Monitoring Exim is critical to track queue health, delivery performance, and detect issues before they impact email communication.
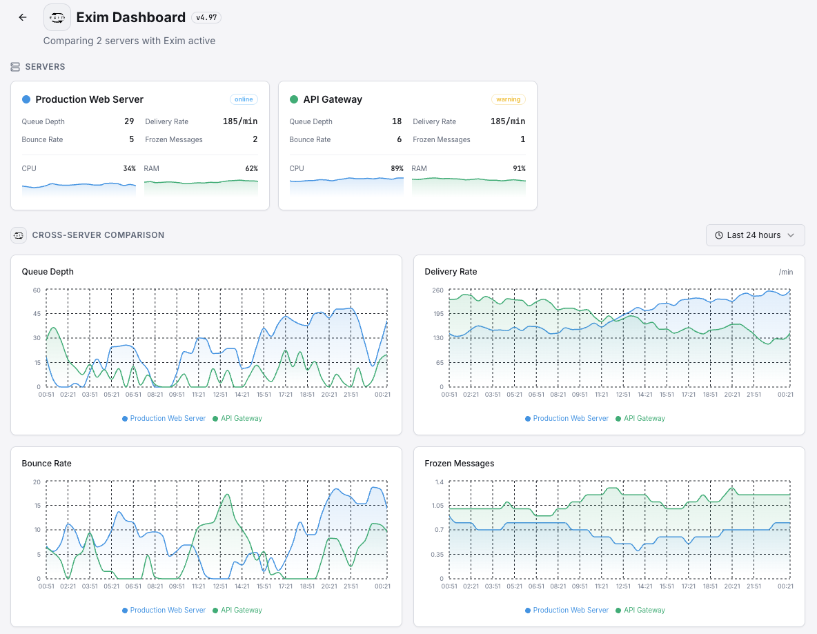
Total messages in the mail queue.
Messages delivered per minute.
Hard and soft bounce counts.
Messages stuck in frozen state.
Active SMTP connections.
Rejected connection attempts.
Set up custom triggers in your dashboard to get notified the moment Exim metrics cross your defined thresholds.

Fires when queue grows beyond threshold.
Alerts on frozen message accumulation.
Triggers on high bounce rates.
Fires on delivery failure spikes.
Exim is the default MTA on many hosting platforms. Queue buildup and delivery failures can cascade into reputation damage.


Zero-config Exim monitoring.


Install the agent.
curl -s https://xitoring.com/install.sh | sudo bashEnable via CLI.
sudo xitogent integrate exim --enableSet up in under 60 seconds. No credit card required. Full metrics from day one.
Start Free Trial