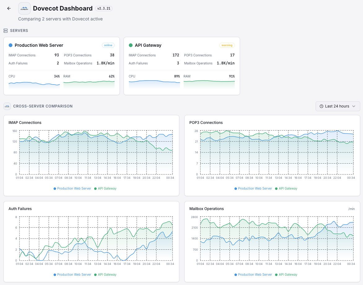
Monitor Dovecot IMAP/POP3 connections, authentication rates, mailbox operations, and server health in real time with zero configuration.
Dovecot is the leading IMAP and POP3 server. Monitoring Dovecot ensures reliable mail access, tracks authentication failures, and maintains optimal performance for your mail infrastructure.
Active IMAP connections.
Active POP3 connections.
Failed authentication attempts.
Successful logins per minute.
Active login handler processes.
Rate of mailbox read/write operations.
Set up custom triggers in your dashboard to get notified the moment Dovecot metrics cross your defined thresholds.

Fires on authentication failure spike, possible brute force.
Alerts when connections approach limits.
Triggers when login handlers are exhausted.
Dovecot provides mail access to millions of users. Authentication failures and connection issues directly impact email access.


Zero-config Dovecot monitoring.


Install the agent.
curl -s https://xitoring.com/install.sh | sudo bashEnable via CLI.
sudo xitogent integrate dovecot --enableSet up in under 60 seconds. No credit card required. Full metrics from day one.
Start Free Trial