Monitor OpenVPN connected clients, tunnel bandwidth, authentication metrics, and server health in real time with zero configuration.
OpenVPN provides secure network tunnels for enterprises and remote teams. Monitoring OpenVPN ensures tunnel health, tracks connected clients, detects authentication failures, and maintains bandwidth visibility across your VPN infrastructure.
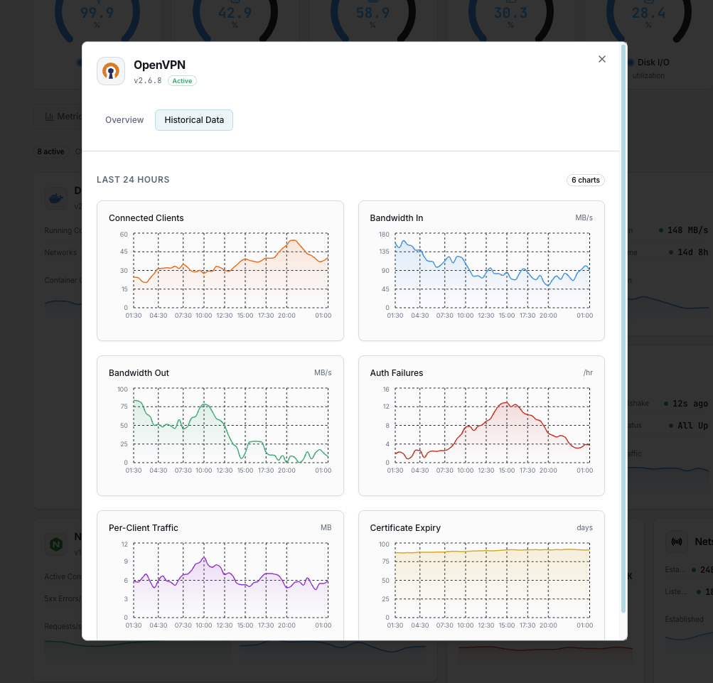
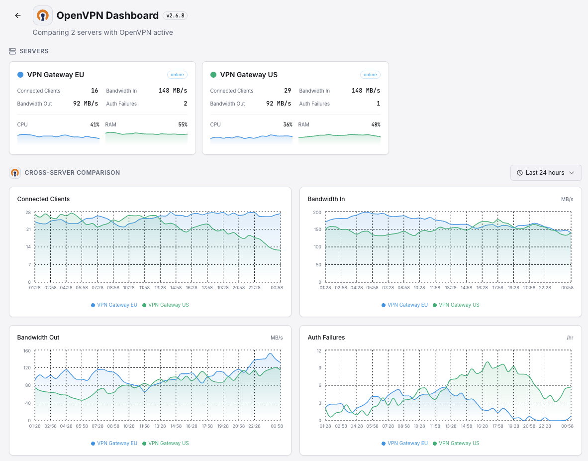
Active VPN connections.
Tunnel data throughput.
Failed authentication attempts.
Bytes per connected client.
Time since tunnel established.
Days until certificate expiration.
Set up custom triggers in your dashboard to get notified the moment OpenVPN metrics cross your defined thresholds.

Fires on authentication failure spike.
Alerts when connections approach limits.
Triggers on abnormal bandwidth patterns.
Fires when certificates are expiring soon.
VPN downtime means lost connectivity for remote teams. Auth failures can indicate security threats.


Zero-config VPN monitoring.


Install the agent.
curl -s https://xitoring.com/install.sh | sudo bashEnable via CLI.
sudo xitogent integrate openvpn --enableSet up in under 60 seconds. No credit card required. Full metrics from day one.
Start Free TrialKeep exploring